В помощь Самоделкину. "Нерадивый" конденсаторный микрофон зазвучит лучше! (3 онлайн)

Если кому-то интересно, сравнил две Октавы МК-519: первая - оригинальная схема, вторая - схема FIN от Павла. Туда же записал МК-105FIN и МК-102. Вот ссылка на архив: https://yadi.sk/d/ItR01jMPulfc9A
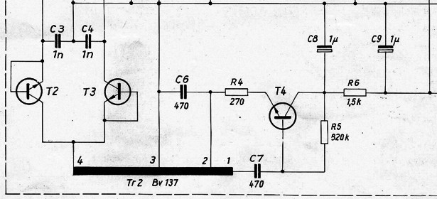
Файл платы для Sprint-Layout выкладывал выше. Всё работает. Соберётесь делать - гигаомные резисторы и затвор полевого транзистора должны висеть либо в воздухе, либо на фторопласте.


Посмотреть вложение 188605Посмотреть вложение 188606
В архиве из этого сообщения две дорожки с двух микрофонов Октава МК519: первая с оригинальной схемой, вторая - со схемой FIN. Так вот, оригинальная Октава звучит в противофазе. Рекомендую, кто не заметил, при прослушивании фазу инвертировать.
И ещё: в схемах Павла резистор R8 указан номиналом 800КОм. Советую всем, при сборке схемы, ставить подстроечник на 1МОм, так как транзисторы одной и той же модели имеют разное напряжение отсечки. У меня на 2SK30A это сопротивление составило 715 - 720КОм, а у кого-то оно может составить 750 - 760 КОм для получения 18.3 вольт (после резистора 47Ом) при стабильных 48 вольтах фантома!
Чтобы проверить фантом, нужно замкнуть через резистор 4.3 КОм (в моём случае два резистора последовательно: 3.3 КОм и 1КОм) контакты 1 и 3 на XLR разъёме звуковой карты или микрофонного кабеля. И замерить напряжение при включенном фантоме между 1 и 2 контактом. У Вас должно получиться 48 вольт (в идеале). Но если 48 вольт нет, то ничего страшного. Получилось 45.6 вольт - значит, разница между эталонным напряжением 2.4 вольта. Делим эту разницу на треть и получаем 0.33 вольта. То есть напряжение на втором контакте схемы после резистора 47Ом должно составлять примерно 18 вольт, а если точно то 17.97!
 
Последнее редактирование:
  • Like
Реакции: Павлунчик
для получения 18.3 вольт при стабильных 48 вольтах фантома!

18,3V на контакте №3 XLR при подключенной схеме и источнике фантома ровно 48V. Определить качество фантома и скорректировать настройку схемы можно по рекомендации из поста 1128. Единожды настроенная схема удерживает низкий КНИ в широком "разбросе" фантомного напряжения - 40-55V
 
Если кому-то интересно, сравнил две Октавы МК-519: первая - оригинальная схема, вторая - схема FIN от Павла
Послушал. Специфичное октавовское цикание по верху в fin вероятно не такое отвратное, и вообще как-то посбаллансированнее. Ну имха, я особо не специалист..
 
  • Like
Реакции: StasKlim
......Я Уже готов на две схемы.....

Специально для Старатель - "FIN-5485-СТАРАТЕЛЬ" -
Здесь напряжение отсечки полевика 2N5485 нужно учесть в пределах -1.7...-1.8V (по китайскому тестеру деталей).
2n4403 и 2n4401 ПРИМЕНЯТЬ НЕ СЛЕДУЕТ! Це поламперные монстры которым в подобных схемах делать решительно нечего. Вам же гадость на выхлопе не нужна, надеюсь...

FIN СТАРАТЕЛЬ..png


-------------------------------
-------------------------------

Следующая картинка - тест "плато тока затвора" -
R1 тут не 3G, а всего 1МОм.
Как видим напряжение на выходе не изменилось, значит первый каскад будет шуметь настолько мало - насколько это возможно в данном схемном решении с применением 2N5485.

тест плато..png


Как выставить "плато тока затвора" практически - отдельный разговор, обсудим позже. Пока можно собрать "вслепую".
Не думаю, что уйдём далеко от теории, хотя на практике (в данном случае) часто выходит так, что надо увеличивать сопротивление R8 до установления постоянного напряжения на выходе 20-21V (в примерах выше оно 19.112V). Т.Е. реальный R8 увеличить до требуемого значения.
 
Последнее редактирование:
Специально для Старатель - "FIN-5485-СТАРАТЕЛЬ" -
Здесь напряжение отсечки полевика 2N5485 нужно учесть в пределах -1.7...-1.8V (по китайскому тестеру деталей).
2n4403 и 2n4401 ПРИМЕНЯТЬ НЕ СЛЕДУЕТ! Це поламперные монстры которым в подобных схемах делать решительно нечего. Вам же гадость на выхлопе не нужна, надеюсь...

Посмотреть вложение 190341

-------------------------------
-------------------------------

Следующая картинка - тест "плато тока затвора" -
R1 тут не 3G, а всего 1МОм.
Как видим напряжение на выходе не изменилось, значит первый каскад будет шуметь настолько мало - насколько это возможно в данном схемном решении с применением 2N5485.

Посмотреть вложение 190342

Как выставить "плато тока затвора" практически - отдельный разговор, обсудим позже. Пока можно собрать "вслепую".
Не думаю, что уйдём далеко от теории, хотя на практике (в данном случае) часто выходит так, что надо увеличивать сопротивление R8 до установления постоянного напряжения на выходе 20-21V (в примерах выше оно 19.112V). Т.Е. реальный R8 увеличить до требуемого значения.
Это всё замечательно. Но что оно даст? Приблизительно те же показатели, что и в оригинальной FIN. Гораздо больше смысла не в изменениях характеристик схем в пределах 0.0001%, а организации полноценного напряжения поляризации в 60-80 вольт, что очень актуально для большемембранников.
Думайте, Павел! Думайте!
Кстати говоря, ламповый вариант МК18 звучит (на слух!) гораздо лучше, чем транзисторная версия FIN этого же микрофона. Напряжение поляризации капсюля накрутил 60 вольт. Не знаю, с чем это связано: или высокое поляризующее напряжение, или ламповый окрас. Но факт остаётся фактом - звучание другое. Хорошо это или плохо - на вкус и цвет.
Исходники транзисторной МК18 (FIN) и ламповой МК18 (на лампе 6с6б) выложу чуть позже.
 
  • Like
Реакции: akaabd
Лично я не решился бы поднимать выше- капсюль может залипнуть. Для звука 60в самый оптимальный вариант нмв!
Спасибо. Я знаю, что октавовские капсюли хорошо звучат при 60 вольтах. Под это напряжение они и заточены.
При увеличении напряжения возрастает чувствительность. Но и при 90 вольтах всё прекрасно работает. Меняется звук - но работает! Так что напряжение - личное дело каждого. В транзисторных Rode оно составляет 75 вольт, а в ламповых, наверное, - и того больше.
Так что нужно думать насчёт внедрения преобразователя в схему FIN, так как стандартных 48 вольт (в лучшем случае) микрофонам явно не хватает. А уже потом думать и сравнивать.
 
Спасибо. Я знаю, что октавовские капсюли хорошо звучат при 60 вольтах. Под это напряжение они и заточены.
При увеличении напряжения возрастает чувствительность. Но и при 90 вольтах всё прекрасно работает. Меняется звук - но работает! Так что напряжение - личное дело каждого. В транзисторных Rode оно составляет 75 вольт, а в ламповых, наверное, - и того больше.
Так что нужно думать насчёт внедрения преобразователя в схему FIN, так как стандартных 48 вольт (в лучшем случае) микрофонам явно не хватает. А уже потом думать и сравнивать.
Просто несколько лет назад я проводил экспертмент- у меня имеется ламповый блок питерской фирмы адада под головы Октава. Изначально напряжение поляризации там было порядка 85-90в. Но звук почему то мне не понравился. Голова от Октавы 102 спокойно выдерживала напржение, 101 сразу залипла. Начал думать- с мастером мы придумали и сделали через тумблер на 2 напряжения 60 и 75. Октава 101 не выдерживала 75в.но прекрасно работала на 60в давая приятный бархатный звук.У Октавы 102 с ростом напряжения появлялась сильная яркость в звуке, хотя верхов у него и так в транзисторном варианте в избытке! Вот такой был у меня опыт!
 
..........
Кстати говоря, ламповый вариант МК18 звучит (на слух!) гораздо лучше, чем транзисторная версия FIN этого же микрофона.
..........

Если бы за несколько десятилетий сравнения "на живых людях" я отметил хотя бы МАЛЕЙШЕЕ превосходство лампы+трансформатора - (или мне кто-то из "подопытных" заявил подобное) - тема называлась бы - "Нет ничего лучше лампы+трансформатора".
Прошу Вас (и других "схемотехнических некрофилов") не поднимать в этой теме вопросы касающиеся "германиевых транзисторов", "звуковых трансформаторов", "ламп" и т.п. Я пою с пятилетнего возраста (просто любительское хобби), паяю с первого класса школы.
Нахлебался лампами и всевозможными "супер-пупер" трансформаторами вдоволь.
 
Специально для Старатель - "FIN-5485-СТАРАТЕЛЬ" -
Здесь напряжение отсечки полевика 2N5485 нужно учесть в пределах -1.7...-1.8V (по китайскому тестеру деталей).
2n4403 и 2n4401 ПРИМЕНЯТЬ НЕ СЛЕДУЕТ! Це поламперные монстры которым в подобных схемах делать решительно нечего. Вам же гадость на выхлопе не нужна, надеюсь...

Посмотреть вложение 190341

-------------------------------
-------------------------------

Следующая картинка - тест "плато тока затвора" -
R1 тут не 3G, а всего 1МОм.
Как видим напряжение на выходе не изменилось, значит первый каскад будет шуметь настолько мало - насколько это возможно в данном схемном решении с применением 2N5485.

Посмотреть вложение 190342

Как выставить "плато тока затвора" практически - отдельный разговор, обсудим позже. Пока можно собрать "вслепую".
Не думаю, что уйдём далеко от теории, хотя на практике (в данном случае) часто выходит так, что надо увеличивать сопротивление R8 до установления постоянного напряжения на выходе 20-21V (в примерах выше оно 19.112V). Т.Е. реальный R8 увеличить до требуемого значения.
Какие еще аналоги тразисторов bc можна? Те что в схеме есть в смд, нету нигде онлайн to-92(не знаю как там еще в магазине, сегодня было закрыто). С смд не хочеться возиться.
 
Если бы за несколько десятилетий сравнения "на живых людях" я отметил хотя бы МАЛЕЙШЕЕ превосходство лампы+трансформатора - (или мне кто-то из "подопытных" заявил подобное) - тема называлась бы - "Нет ничего лучше лампы+трансформатора".
Прошу Вас (и других "схемотехнических некрофилов") не поднимать в этой теме вопросы касающиеся "германиевых транзисторов", "звуковых трансформаторов", "ламп" и т.п. Я пою с пятилетнего возраста (просто любительское хобби), паяю с первого класса школы.
Нахлебался лампами и всевозможными "супер-пупер" трансформаторами вдоволь.
Никто не говорит за превосходство лампы. Я говорю конкретно за данный вариант. И что звучит он лучше. Из-за чего? Возможно, из-за окраса, возможно, из-за напряжения.
А то, что Вы мусолите одну и ту же тему на протяжении полугода, пытаясь доработать схему, которая и так звучит идеально, как Вы сами говорили, и изменения на слух не различимы, - вот это странно.
Так что не надо рассказывать за "некрофилию".
Каждый выбирает именно то, что ему нравится. Пусть даже оно и не особо линейное, с высоким уровнем шума и мутным верхом - ему это по вкусу. А звук - это не только технические характеристики, но и вкусовщина.
Кстати говоря, Вы, Павел, огромный молодец, что сделали эту схему. Побольше бы таких.
Но, как я помню, Вы обещали FIN с преобразователем напряжения к концу этого года. Я очень сильно жду!
 
Какие еще аналоги тразисторов bc можна? Те что в схеме есть в смд, нету нигде онлайн to-92(не знаю как там еще в магазине, сегодня было закрыто). С смд не хочеться возиться.

Не хочется - не повторяйте схему. Или -
Купите конвертер.

конвертер.jpg
 
Никто не говорит за превосходство лампы. Я говорю конкретно за данный вариант. И что звучит он лучше. Из-за чего? Возможно, из-за окраса, возможно, из-за напряжения.
А то, что Вы мусолите одну и ту же тему на протяжении полугода, пытаясь доработать схему, которая и так звучит идеально, как Вы сами говорили, и изменения на слух не различимы, - вот это странно.
Так что не надо рассказывать за "некрофилию".
Каждый выбирает именно то, что ему нравится. Пусть даже оно и не особо линейное, с высоким уровнем шума и мутным верхом - ему это по вкусу. А звук - это не только технические характеристики, но и вкусовщина.
Кстати говоря, Вы, Павел, огромный молодец, что сделали эту схему. Побольше бы таких.
Но, как я помню, Вы обещали FIN с преобразователем напряжения к концу этого года. Я очень сильно жду!

На примере этой схемы можно испробовать пять популярных вариантов повторителей + один вариант с рекордно малым выходным сопротивлением в 20! Раз меньшим, чем в "FIN" (200кГц/нагр.-2200pF, 500 Ом/0.002%, крайне редко встречающееся решение, рассмотрим позже), научиться устанавливать режим "плато тока затвора", наблюдать, как влияет на звучание повторителя повышенная ёмкость нагрузки, различные транзисторы, при том, что ТХ будут, в среднем, на высоте.
Очень удобный полигон для начинающих (и не только).
-----------------------------------------------------------------------
Неплохой вариант внедрения в схему преобразователя предложил Real64 (классический способ). Только питание выше 6.8V поднимать не советую. Режимы "плато" и "минимального КНИ" (по секрету) сохраняются практически идеально после такой "врезки" - самое время попробовать.
Схема преобразователя известна -
Надо его собрать, испытать, доработать до Ваших "любимых" 80V. В оригинале, как помню, более 60V не выходит.
Кто займётся усовершенствованием известной схемы со всеми вытекающими?
Мне это невесело - делать что-то известное. Я отродясь заточен на новаторство-аматорство-рифматорство, все уже знают.
Либо ожидайте от меня чего-нибудь типа - "преобразователь напряжения для капсюля на эффекте лавинного пробоя" и т.п. или вот эта скушная банальщина с подозрительным транзистором... но нужно чуть-чуть включить мозги.

60.jpg


---------------------
Пусть каждый выбирает то, что ему нравится - но путеводная данной темы - :
------------------------------"ЛИБО ТОЧНО - ЛИБО НИКАК"------------------------------
Всё остальное - от капсюля, акустического оформления, напряжения пояризации, кабеля, карты, редактора и т.д.
Согласные - сюда.
Несогласные - отсюда...
 
Кто займётся усовершенствованием известной схемы со всеми вытекающими?
Так все уже было придумано до нас . Преобразователь в PM-860 сделан по автотрансформаторной схеме. У меня с удвоителем как в приведенной Вами схеме подключенным к обмотке 3,4 получалось поднимать напряжение до 100-120 В.
schema692icon_cr.jpg
 
Чем хороша классическая схема - на входе выпрямителя практически синусоида и следовательно очень мало помех.
Генератор.jpg
 
Так все уже было придумано до нас .

Так товарищ желает схему с полным описанием, как что делать, какой феррит, обмотку или дроссели использовать, какой транзистор - с каким статическим и т.д. Чтобы не думать ни секунды, а сделать по написанному получив сходу регулируемые 50-100V, термостабильные и никак не ухудшающие ТХ схемы.
"Пром-Спец-Люкс вариант" с идеальной повторяемостью.
Может желает поскорее пустить в серию, а мы ему препятствуем своей "недосказанностью".
Вот и Вы выложили непонятно что - нет - понятно что но всё равно "непонятно".
 
Так товарищ желает схему с полным описанием, как что делать, какой феррит, обмотку или дроссели использовать, какой транзистор - с каким статическим и т.д. Чтобы не думать ни секунды, а сделать по написанному получив сходу регулируемые 50-100V, термостабильные и никак не ухудшающие ТХ схемы.
"Пром-Спец-Люкс вариант" с идеальной повторяемостью.
Может желает поскорее пустить в серию, а мы ему препятствуем своей "недосказанностью".
Вот и Вы выложили непонятно что - нет - понятно что но всё равно "непонятно".
Лучше не начинайте. Напомнить Вам о "топовой" звуковой карте Tascam US-366? Или о том, что Вы используете радиолюбителей для воплощения своих схем в жизнь, не вытравив ни одной платы? Или о том, что в Вашей теме нет ни одного звукового примера от Вас лично?
 
Так товарищ желает схему с полным описанием, как что делать, какой феррит, обмотку или дроссели использовать, какой транзистор - с каким статическим и т.д. Чтобы не думать ни секунды, а сделать по написанному получив сходу регулируемые 50-100V, термостабильные и никак не ухудшающие ТХ схемы.
"Пром-Спец-Люкс вариант" с идеальной повторяемостью.
Может желает поскорее пустить в серию, а мы ему препятствуем своей "недосказанностью".
Вот и Вы выложили непонятно что - нет - понятно что но всё равно "непонятно".
Всё это очень прекрасно. Но каждый занимается своим делом. Первые создают схемы в Мультисиме, вторые - их реализовывают.
 
А кто Вам сказал, что у меня это не реализовано практически? Я как раз сначала собирал в железе:
IMG_20180721_164411.jpg
Ферритовый сердечник здесь из сгоревшей энергосберегайки (двух, так как там на одной половинке сточен средний стержень, чтобы организовать зазор, поэтому приходится брать две несточенные) Количество витков по памяти 7+21+120, но это не поможет, из какого материала, с какой проницаемостью и размерами будет Ваш сердечник - никто не знает. Лабораторной работы не избежать.
и только потом рисовал в мультисиме. Мультисим - это просто продвинутый калькулятор, который только облегчает проверку и подбор номиналов.
Получалось так же ина кольцах из той же энергосберегайки. 7+13+120 витков
Позже в Чип и Дип купил десяток ферритовых колец 10х6х4 мм с декларируемой проницаемостью в районе 2000. Витков примерно столько же.
Преобразователь трехвыводный.
1) + 6-:-10 В питания; 2) земля - у меня подключаются параллельно стабилитрону или TL431.
3) Отрицательное напряжение поляризации (величину можно регулировать напряжением питания преобразователя (стабилитрон, TL431 или резистор R1) подается на корпус капсуля и складывается с положительным (15-20 В) напряжением мембраны, соединенной с затвором полевого транзистора
 
  • Like
Реакции: StasKlim
А кто Вам сказал, что у меня это не реализовано практически? Я как раз сначала собирал в железе:
Посмотреть вложение 190576
Ферритовый сердечник здесь из сгоревшей энергосберегайки (двух, так как там на одной половинке сточен средний стержень, чтобы организовать зазор, поэтому приходится брать две несточенные) Количество витков по памяти 7+21+120, но это не поможет, из какого материала, с какой проницаемостью и размерами будет Ваш сердечник - никто не знает. Лабораторной работы не избежать.
и только потом рисовал в мультисиме. Мультисим - это просто продвинутый калькулятор, который только облегчает проверку и подбор номиналов.
Получалось так же ина кольцах из той же энергосберегайки. 7+13+120 витков
Позже в Чип и Дип купил десяток ферритовых колец 10х6х4 мм с декларируемой проницаемостью в районе 2000. Витков примерно столько же.
Преобразователь трехвыводный.
1) + 6-:-10 В питания; 2) земля - у меня подключаются параллельно стабилитрону или TL431.
3) Отрицательное напряжение поляризации (величину можно регулировать напряжением питания преобразователя (стабилитрон, TL431 или резистор R1) подается на корпус капсуля и складывается с положительным (15-20 В) напряжением мембраны, соединенной с затвором полевого транзистора
Спасибо. Я Вас не имел ввиду. Я говорю за определённых товарищей вроде Павла. Много говорит, но практически ничего не делает. Всё это время я слышу только слова: я пою, я паяю, все микрофоны переделал, звук прекрасный. А когда просишь его скинуть пример или показать фотографию его переделок - тишина или отговорки. Как бы там ни было, он очень хороший человек, собеседник и инженер. Просто у каждого есть свои приколы и загоны.
 
Лучше не начинайте. Напомнить Вам о "топовой" звуковой карте Tascam US-366? Или о том, что Вы используете радиолюбителей для воплощения своих схем в жизнь, не вытравив ни одной платы? Или о том, что в Вашей теме нет ни одного звукового примера от Вас лично?

Слово "топовой" - ВАШЕ. Я лишь сказал что в пределах 500 уе доселе мне было не найти более честного звучания, а за такие деньги и подавно. Более дорогие имеют такой же "коэффициент прозрачности", как и US-366. С US-366 я прекрасно слышу ВЧ реверберацию в комнате - в наушниках, когда пою. С рядом других, более дорогих карт, что брал у знакомого в магазине на пробу В НЕОГРАНИЧЕННЫХ КОЛ-ВАХ - этот эффект проявлялся либо так же - либо хуже. Лучше - НЕ БЫЛО. Да КНИ у карты чуть выше и остальные цифры "подозрительные" но мне нужен результат - карта на которой я могу СЛЫШАТЬ РАЗНИЦУ от замены выходного транзистора на другой - US-366 позволяет мне ЭТО, (к примеру E-MU 0404 и фокусрайт соло НЕ ПОЗВОЛЯЮТ) - о чём я Вам и сказал.
-------------------------------------------
Платы травил регулярно с 1984 года.
Испытания схем ВСЕГДА провожу на макетных стеклотекстолитовых платках из Китая.
Личные примеры чреваты "цыганщиной", что иногда тут "проскакивает". Регулярно предостерегаю в теме о недобросовестных "испытателях".
Схемами НИКОГДА НЕ ТОРГУЮ. Лишь предлагаю на рассмотрение ряд замечательных решений обладающих завидными ТХ.
Вам не понравилось? Не беда - делайте своё. Понравилось? - Ради бога - "берите-уходите-говорить спасибо не обязательно".
 
Слово "топовой" - ВАШЕ. Я лишь сказал что в пределах 500 уе доселе мне было не найти более честного звучания, а за такие деньги и подавно. Более дорогие имеют такой же "коэффициент прозрачности", как и US-366. С US-366 я прекрасно слышу ВЧ реверберацию в комнате - в наушниках, когда пою. С рядом других, более дорогих карт, что брал у знакомого в магазине на пробу В НЕОГРАНИЧЕННЫХ КОЛ-ВАХ - этот эффект проявлялся либо так же - либо хуже. Лучше - НЕ БЫЛО. Да КНИ у карты чуть выше и остальные цифры "подозрительные" но мне нужен результат - карта на которой я могу СЛЫШАТЬ РАЗНИЦУ от замены выходного транзистора на другой - US-366 позволяет мне ЭТО, (к примеру E-MU 0404 и фокусрайт соло НЕ ПОЗВОЛЯЮТ) - о чём я Вам и сказал.
-------------------------------------------
Платы травил регулярно с 1984 года.
Испытания схем ВСЕГДА провожу на макетных стеклотекстолитовых платках из Китая.
Личные примеры чреваты "цыганщиной", что иногда тут "проскакивает". Регулярно предостерегаю в теме о недобросовестных "испытателях".
Схемами НИКОГДА НЕ ТОРГУЮ. Лишь предлагаю на рассмотрение ряд замечательных решений обладающих завидными ТХ.
Вам не понравилось? Не беда - делайте своё. Понравилось? - Ради бога - "берите-уходите-говорить спасибо не обязательно".
Павел, успокойтесь. Я Вас всегда поддерживал. Просто Ваше мнение - это Ваше мнение, а не истина. Ператрону очень нравилась Октава МК219 из-за трансформатора на выходе. Из-за трансформатора! Причём не самого лучшего качества! Но ему нравилось. Хотя он был совсем не дурак, и прекрасно знал об искажениях, которые трансформатор привносит в сигнал. Он топил за линейность звучания, но хвалил всратую МК219. Это ли не глупо? Или это вкусовщина?
 
  • Like
Реакции: akaabd
показать фотографию его переделок

Какую "фотографию"? Вы о чём вообще?
Я скидывал в личку Real64 фото своего испытательного стенда. Супержёсткая конструкция, отличная экранировка, идеальная позиция для доступа с паяльником. Я могу полностью поменять схему (к примеру) выходного повторителя за несколько СЕКУНД! Модульные сборки участков схем вставляющиеся в колодку! И транзисторы на модулях вставлены в ПОЗОЛОЧЕННЫЕ КОЛОДКИ. Так, что и транзисторы в модуле меняю за несколько секунд. Вариантов и режимов перепробовано столько, сколько никому не снилось.
 
  • Like
Реакции: StasKlim
Он топил за линейность звучания, но хвалил всратую МК219. Это ли не глупо? Или это вкусовщина?

Ператрон - бесконечной души человек. Эффектные звучания - отдельная тема - Он это отлично понимал.
Ничего удивительного - либо жёстковстроенный эффект (по нраву отдельным лицам поющим в определённых жанрах) - либо чистый исходник способный на всё. Тема о "Зеркале Души". "Морщины" в нём отражаются особо чётко но всегда возможна ретушь, а чистое, красивое "лицо" приятнее отразить без лжи. Выбор за пользователем, как всегда. Я "топлю" за выбор.
Красящий мик - выбор невелик.
 
-- Это тока если микрофон совсем уж фуфло.
У многих около 24 вольт, один раз видел 36 - то там барахло явное было...
 
-- Это тока если микрофон совсем уж фуфло.
У многих около 24 вольт, один раз видел 36 - то там барахло явное было...

В схеме о которой он говорит - раздельное питание по фантомным резисторам. С "одной стороны" лишь полевик под мизерным током - падение всего несколько вольт от 48. Получается где-то 44-46V в зависимости от выбранного тока полевика.
 
-- При потреблении всей схемы в пару миллиампер - входное питание будет уже 41 вольт...
 

Сейчас просматривают